Bulk Cancel Future Transactions Using Client Groups
Overview
In some scenarios—such as temporary business closures or policy changes—you may need to bulk cancel future transactions for selected clients. Hapana Core’s enhanced Bulk Cancel Future Transactions tool now allows you to filter cancellations based on Client Group assignments, offering greater flexibility and precision.
This guide walks you through filtering, selecting, and canceling upcoming invoices in bulk.
Prerequisites
- Admin-level access to Hapana Core
- Client Groups already created in Core
- Access to Payments > Retail Dashboard
Tip: If you haven’t created your Client Groups yet, follow the guide on setting up Client Groups first before using this feature.
Step-by-Step Instructions
Step 1: Log in to Core
Go to core.hapana.com and sign in with your admin credentials.
Step 2: Navigate to Bulk Edit Future Transactions
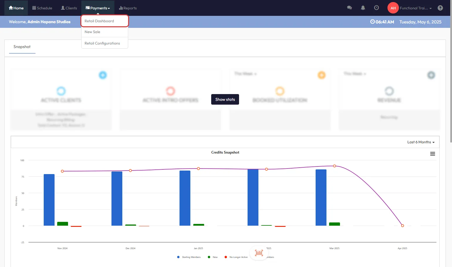
From the dashboard:
- Click Payments.

- Select Retail Dashboard.

- Choose Bulk Edit Future Transactions.

Step 3: Select Your Groups
- Choose one or more Client Groups for inclusion or exclusion.

Step 4: Choose Your Group Filter
- Select Filter Type:
- Only – will show clients only within the selected group(s).
- Exclude – will show all clients except those in the selected group(s).

Step 5: Review and Select Clients
- Click View Details to populate the list of applicable clients.

- Review the client list.
- You may:
- Select All clients
- Select Individual Clients by clicking the checkbox

- Click the eye icon next to any client to view Recurring Payment Details if needed.
Tip: Always review client details before canceling to avoid unintended cancellations.
Step 6: Cancel and Download Audit Report
- Click the Cancel and Download CSV button at the bottom right.

- Confirm the action in the confirmation popup.

- A CSV audit report will automatically download, listing all canceled transactions.
Tip: Save the CSV file securely. It acts as your formal record of which clients had their future transactions canceled.
Expected Outcome
Clients selected through the group-based filter will have their upcoming transactions canceled. The CSV file provides a full audit trail for internal tracking and compliance.
FAQs
Q: Can I cancel transactions without using Client Groups?
Yes. You can simply select clients manually without applying the Group filter.
Q: What happens if I mistakenly cancel the wrong clients?
Once canceled, transactions cannot be reversed automatically. You will need to recreate payment schedules manually if needed.
Q: Does this cancel both memberships and packages?
It cancels future scheduled payments, typically associated with memberships or ongoing billing setups.
Need help?
Reach out to our support team via support@hapana.com