How to Enable a Location as the Default
Overview
This article walks you through how to set a specific business location as the default in your Hapana Core account. Setting a default location ensures that frequently used location details auto-fill where relevant and streamline system operations tied to one primary site.
Prerequisites
- You must have access to Hapana Core with appropriate permissions.
- The business location must already be created and listed in the system.
1. Log in to your Hapana Core Account
Go to https://core.hapana.com/login and enter your credentials.
2. Click your Business Name
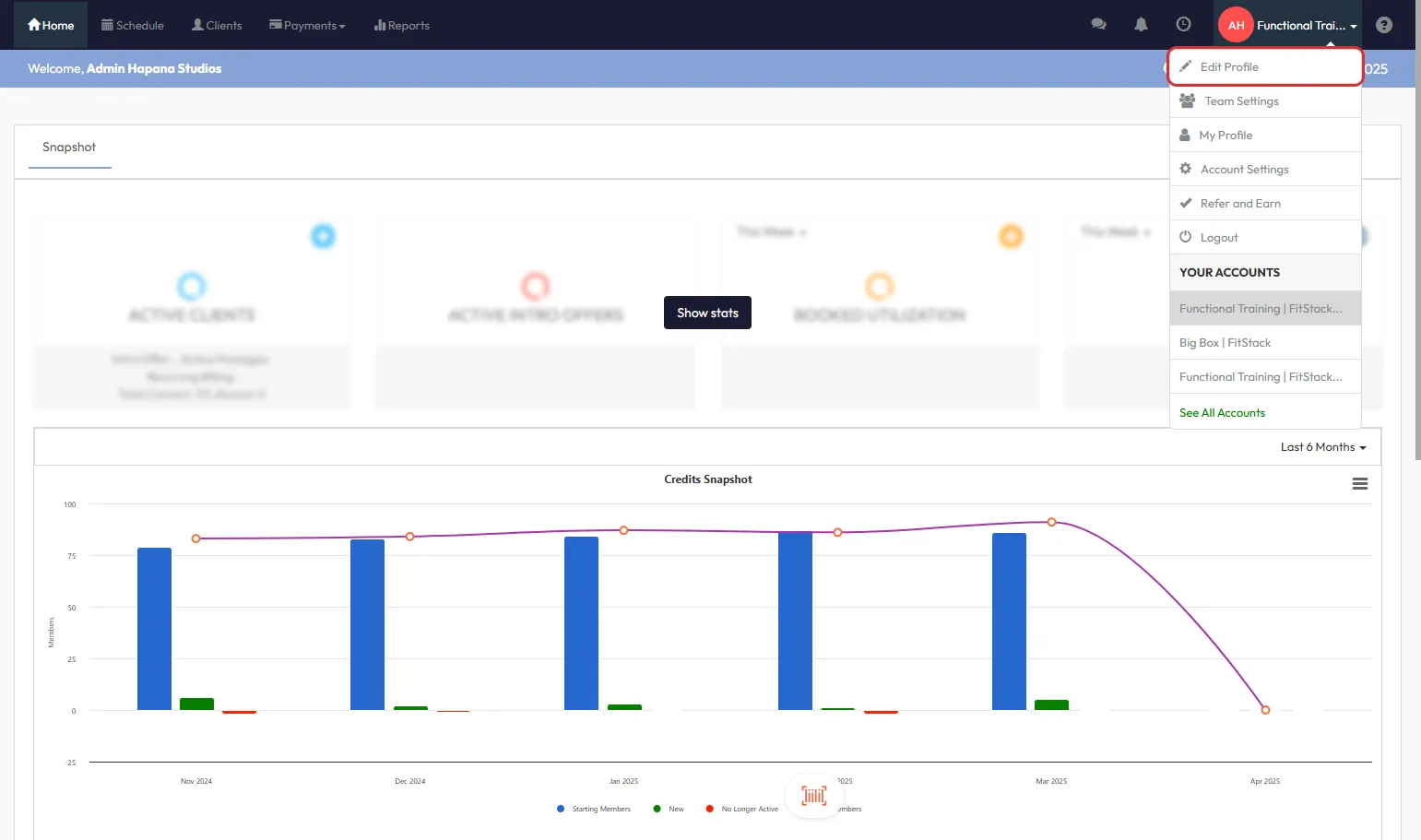
In the top right-hand corner of the screen, click on your Business Name to open the dropdown menu.

Tip: This menu gives you access to account and profile settings.
3. Select Edit Profile
From the dropdown menu, choose Edit Profile to open your account configuration settings.

4. Navigate to Location
In the left-hand menu, scroll down and click on Location. This displays all registered business locations associated with your account.

Screenshot suggestion: Show the sidebar with the “Location” menu item highlighted.
5. Click the Pencil Icon
Next to the location you'd like to set as default, click the pencil icon to open its settings.

6. Enable the “Is default?” Toggle
Scroll down to the Location Information section and toggle the Is default? switch to on.

Tip: Only one location can be marked as default at a time.
7. Click Save to Apply Changes
Once you've enabled the toggle, scroll down and click the Save button to finalize your changes.
Screenshot suggestion: Show the confirmation UI after saving.
Expected Outcome
Your chosen business location is now set as the system default. This will be auto-selected where relevant across the Core platform.
Frequently Asked Questions
Q: Can I have multiple default locations?
A: No, only one location can be set as the default at any time.
Q: Will this change affect my existing bookings or configurations?
A: No, existing setups remain unchanged. The default applies to new actions going forward.
Q: Who can update default location settings?
A: Only users with admin-level permissions can make this change.
Reach out to our support team via support@hapana.com if you need help.