Set Up and Manage Team Access Groups
Overview
Team Access Groups in CORE let you customize exactly what your staff — from front desk employees to managers — can see and do in the system. You can create as many access groups as you need, each with tailored permissions for client data, schedules, sales, and more.
This guide walks you through how to create access groups, assign them to team members, and fine-tune permissions.
🎥 Watch the walkthrough:
Or preview it below:
Prerequisites
Before you begin:
- You must have admin access to Team Settings
- Know the roles and responsibilities of each team member or department
- Optional: Have a list of what permissions different roles should include (e.g. “Admin can edit payments, Employee can’t”)
Step-by-step instructions
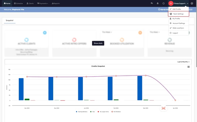
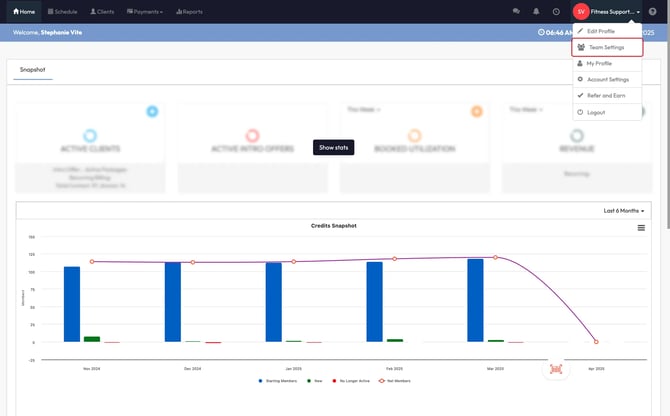
Step 1: Navigate to Team Access Groups
- Click your profile icon in the top right corner
- Select Team Settings
- Click the Team Access Groups icon



Step 2: Create a new access group
- Click Create Group
- Choose a role type:
- Employee: For general staff (e.g. instructors, front desk)
- Administrator: For team members who need deeper permissions
- Enter a Group Name (e.g. Front Desk - AM)
- Click Save




Step 3: Customize permissions
Once the group is created, click Edit next to it. You’ll see a list of permission categories across the top:
- Contacts: Access to clients, groups, leads
- Schedule: View, create, or edit sessions
- Retail: Access to POS and sales tools
- Access (for Admin roles only): Advanced system settings
To edit each section:
- Click the pencil icon ✏️ next to a category
- Choose whether the group has:
- All Access
- Specific limited permissions (toggle ON/OFF per function)
- Repeat this process for each category
✅ Tip: For Employees, keep sensitive options like payment editing turned off. For Admins, review the Access tab carefully to decide what settings they can control.






Step 4: Assign access groups to staff
- Go to Team Settings
- Select a team member
- Choose the appropriate Access Group from the dropdown
Tip: You can assign different groups based on shift (e.g. AM vs PM), location, or role type (e.g. Sales, Instructors).




Expected Outcome
You’ll have customized access levels across your team, ensuring every staff member has exactly what they need — no more, no less. This improves security, reduces errors, and keeps the experience clean and simple for your employees.
FAQs
Q: Can I create more than one access group?
A: Yes — you can create as many as you need, each with different permission settings.
Q: What’s the difference between Employee and Administrator groups?
A: Admin groups unlock an additional Access tab with deeper system settings, like configuration and reporting permissions.
Q: Can I update a group’s permissions later?
A: Absolutely — just click Edit next to the group and adjust settings anytime.
Q: Can I change client visibility for each group?
A: Yes, you can edit each Team Access Group to view only the desired clients.
Still need help?
Reach out to our support team via support@hapana.com